
作者丨富士久
编辑|管理|小石风
确定自治网络的在线时间后,Filecoin字段(尤其是Filecoin矿工节点)引起了圈子内外的广泛关注。
与传统的比特币挖矿模式类似,Filecoin矿工节点在主网启动之前就已经出现了巨人统治的迹象。
前三个节点约占总有效存储价值的70%,中小矿工节点选择联盟并拥抱大腿以求生存。
在此基础上,各方仍在积极争取技术,资金和宣传,并在市场上拼命拼搏。尽管主网未在线,但有关Filecoin的军备竞赛悄然拉开帷幕。

“ Filecoin的顶端,这两个优势”
最近,Filecoin领域蓬勃发展。
6月14日,Filecoin业务开发人员Angie Maguire表示,该项目的主网将于今年夏天启动。公开路线图显示,Filecoin主网预计将于7月20日至8月20日启动。
确定主网络的在线时间后,Filecoin矿工节点便成为舞台的中心。
根据filcount.io平台数据,当前大约有806个Filecoin全局节点。其中,根据Filecoin.cn的发起人谢大球的统计,来自中国的节点多达203个,约占全国的四分之一。

在Filecoin矿工节点的分布图上也可以清楚地看到它。世界上的矿工节点主要中心化在中国,美国和欧洲等国家和地区。其中,中国是最密集的节点。

“中国是这个领域的**大国。” IPFS部队地区张承龙告诉DeepChain。
截至目前,在全球排名前10位的已知矿工节点中,除排名第8的节点的身份外,其余9个矿工节点均来自中国。
张成龙告诉《深链》:“不仅如此,包括军区在内的中国矿工节点也在向海外部署。” “结算了400万FIL矿工奖励后,我们可以看到中国节点布局的有效性。” ”
哪里有好处,哪里就有河流,湖泊和纷争。
几个月前,那里有很多和平,现在越来越受到惊吓。这是张成龙对当前Filecoin生态系统的印象。
“当前的Filecoin生态系统就像是美国和苏联霸权的冷战时期。” Filecoin矿工Lao Zheng向DeepChain描述了这一点。
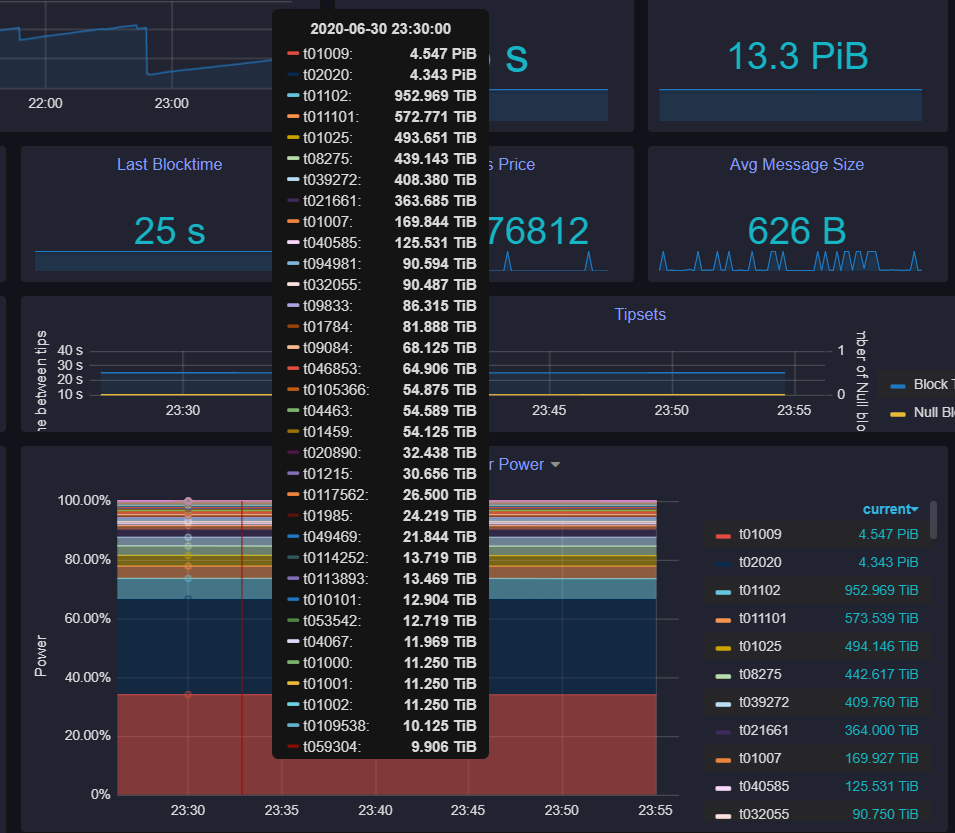
t01009(时空云与智能)和t02020(先进系统)竞争激烈,前十名矿工已准备就绪,其余矿工“专注于参与”这是老郑眼中Filecoin江湖的格局。
在当前的Filecoin生态系统中,总有效存储值为17.39PiB。其中,t01009和t02020分别贡献了6.29PiB和5.55PiB,占总存储价值的68%。
如果计算前十名中其他8个节点的储值份额,则此数字达到92.23%,这意味着其余700个矿工节点只能获得不到8%的份额。

任何有挖矿常识的人都知道,挖矿主要取决于“散列力”,并消耗大量社会资源(硬件,电力,资本投资等)。例如, 比特币是通过消耗大量资源获得的。 Filecoin的“散列能力”是“有效存储容量”,有效存储的大小决定了矿工区块生成的可能性和收入。
根据挖矿网络的数据,Filecoin上线后的理论日总输出FIL(Filecoin代币)为177,837。其中,1T储值每天可获得9.99 FIL奖励。储值越多,自然就能获得更多的日收入。

值得注意的是,在6月30日晚上,t01009和t02020占总储值的67%。

在不到一周的时间里,两个主要矿工节点的有效存储值再次上升,达到68%,进一步压缩了其他矿工节点的生存空间。
就某些矿工说Filecoin在成长之前就已经老化而言,马修效应已经非常明显。
老郑对Filecoin字段中已开始出现Matthew效应的观点并不确定。但是他也承认,除了头部中的几个矿工节点外,其余的节点基本上都用光了。
“主网上线后,可能不会超过10个,从长远来看,可能还剩下3到5个。” 1475年合伙人王庆水在接受媒体采访时表达了相同的观点。
这种观点的原因是Filecoin的挖矿性能取决于有效的存储占用率。有效存储份额越高,最终的挖矿效率就越高,有效存储将需要时间来积累。
换句话说,在主网络启动后,Filecoin矿工的级别在上线之前已经有所区分。
但是,由于主网尚未正式启动,因此当前有效的存储值排名仍然只是参考值,并没有真正落地。将来,随着Filecoin生态系统的整体有效存储价值的提高,还会有新的节点吗?关于弯道超车以及有效储值是否会进一步去中心化,没有确切的结论。
“现在您看到的节点排名没有意义,也不是真正的实力排名。”张成龙告诉《深链深链》,“许多节点在主网络启动前就选择了沉默。只有在主网络启动后,它们才会拥有完整的火力。”
但是老郑和王庆水都没有相信,在未来的矿工节点中,很少有人能够生存。
“ Filecoin挖矿业的寡头垄断是一种趋势,但它必须经历多次改组。”在张成龙看来,至少在主网上线之后的一段时间内,Filecoin挖矿将是一群参与者。
在战争期间,军火商通常可以赚很多钱,Filecoin竞争激烈,每个节点对技术的需求也在增加。
致力于为Filecoin节点提供技术服务的谢大宝告诉DeepChain DeepChain:“最近,越来越多的人来找我。”

“从一次战斗到垂直和水平联合作战”
在一起,如何生存和脱颖而出,矿工们想到了许多方法,例如花钱来运行数据。
主要矿工节点宁愿亏本以让自己通过运行数据占据第一位的原因,主要是因为主要在线线路近在咫尺,真正的战斗即将到来,各方都需要尽可能多地吸收有效存储价值和资金来应对挑战。
就像去年的BCH叉战一样, 吴忌寒和Ao Bencong尽力提高他们的算力。
“一旦测试网上线,所有矿机都被打开,钱被烧光了,名单名列前茅,然后数据名列第一,然后他们宣布自己是该行业的***。 ”老郑告诉DeepChain,“这是一种更常见的做法。”
“以前我听说有些矿工节点是因为砸钱而启动的,但是由于主网的在线时间反复变化,**矿工节点的钱花光了,所以关闭了。”西安岭东员工老挝告诉深链深链。
另外,有一些矿工节点同时堆积数百甚至数千台机器,更不用说单位时间的区块生产,以显示其在区块生产数量上的优势。而且,其他人刷了块的数量,然后逐渐降低了有效存储值,从而在他们的矿场中产生了高单T效率的幻想。
简而言之,方法太多。
但是,老郑认为,不管有多少手段,无非就是卖矿机。
今年6月10日,协议实验室发布了400万个FIL矿工奖励计划。一时间,它吸引了来自世界各地的Filecoin矿工竞争。
有人开玩笑说,如果312是在比特币减半之前对比特币矿工进行的排练,那么400万FIL奖励计划就是对Filecoin矿工的排练。
没有人会对400万FIL漠不关心,也没有人会在报酬面前全力以赴。
但是,并非所有参与者都能获得奖励。
根据比赛规则,每个区域中只有前50个节点得到奖励。对该规则的**影响是大量的中小矿工。
他们要么自己的矿工性能不佳,要么在游戏中处于后期,并且没有积累足够的有效存储值来与矿工头节点竞争。
此外,由于Filecoin挖矿业的特殊性,除了挖矿机外,还需要为计算,存储,网络,操作和维护进行全面准备,而这些要素并不是中小的矿工可以玩。
所以这些人选择了团结。
“有许多大小不一的矿工节点联盟,有一群中小矿工需要热身,大小节点之间有很强的联盟。”谢大宝说。
一方面,中小矿工拥有自己的团队,但更多的人紧紧抓住大矿工的大腿,将其算力整合到大矿工系统中,并利用大矿工的先进技术来增强自己的能力。希望他们不会成为主要。上网后被抛在后面。
“时空云/西安智能是第一个,因为它吸收并整合了许多其他社区。”西安聪明的员工王先生告诉DeepChain,“我们是Filecoin所有领域的第一人,而联盟是**的方式。”
此外,结盟后,它可以更好地应对Filecoin挖矿的集群。
与比特币矿池的单机STARKING集群不同,Filecoin挖矿需要大量数据处理,并且单机不可能快速完成数据添加,存储,认证,消息链接等操作,这将导致导致挖矿煤矿效率将非常低。
因此,Filecoin大矿工将基本上采用异构集群或更复杂的集群解决方案,拆除挖矿步骤,使用不同的设备负责不同的任务,并尝试在每个链接中完成从硬件配置到算法的所有工作。要优化。
尽管集群挖矿需要大量的额外开销来进行内部协调,并且Intranet数据传输也可能导致瓶颈,但是算力的积累很快,至少可以迅速达到正式设置的块计算阈值。
此外,还有一个非常重要的原因,每个人都必须使用集群:更高的总算力,更容易列出列表,以及在算力,阻塞率,FIL数量等方面获得很高排名的原因。优点。
为了实现集群挖矿,有必要不断地结合以使矿工拥有足够的矿机来分配任务,并继续团结,这也扩大了矿工节点之间的储值份额差距。
加入在一起的矿工通过举行团体升温而获得参加Filecoin建设和代币奖励的资格,大多数矿工节点可能在黎明前的晚上死亡。

“主网上线后,您可能会面临洗牌”
从矿工节点刷数据到节点之间的垂直和水平连接,只有一个目的,即牢固地保持利润位置并赢得竞争。
但是,Filecoin矿工节点面临的问题远不止这些。
时空云首席运营官胡峰曾告诉媒体,Filecoin的流行吸引了许多传统矿工的注意。建安运智,鱼池和纽比特等传统比特币矿工都已经进入或正在部署中。
尽管没有消息称传统挖矿机器巨头已经进入Filecoin,但贾楠云志官员还发布了谣言,称他没有计划进入IPFS。
但是,从某些Filecoin矿工的角度来看,如果传统的大矿工进入市场,将在一定程度上对Filecoin当前的矿工节点模式产生影响。
此外,如上所述,尽管矿工节点测试了Internet上的大秀肌肉,但并不缺乏数据带来的“虚假繁荣”因此,在某种程度上,仅通过查看测试网络的节点等级很难真正评估矿工节点的真实强度。
当Filecoin的主网上线时,可以看到差异的是ule子或马匹,竞争格局将有所改变。最强的将在前列。短期赚钱的数据“赢家”可能会在长期竞争的尾声中丢进汽车里。
同样,在主网启动后引入的联盟政策出现在测试网阶段,并且在主网启动后更好地响应了竞争,这也并非没有缺点。
“社区之间最难实现的事情是共识,或多或少存在分歧。”张成龙告诉DeepChain,“也许在主网络关闭之前,联盟社区就拥有相同的目标,暂时携手并进,直到上网为止,这是不可避免的。差距是恒定的。”
在张成龙看来,结盟的方式没有想象中的好。
“结盟后,有时联盟成员会挖角并打破一些规则。”这位老国王告诉深链深链,“尽管官方口径相同,但肯定会有私人竞争。”
目前市场上1T的价格大多在1500元至2000元左右,但一些会员会私下使用较低的价格,例如1000元/ T来挖角其他会员。
据王老说,由于长期以每吨500元的低价吸引客户,矿工节点很多,这导致了****,倒塌了。
除了由松散的联盟带来的一些内部竞争之外,由于采用集群挖矿的方式,每个联盟中的每个节点将单独负责特定的挖矿链接,并且不排除挖矿业将进一步细分。这也将导致矿工节点状态的改变。
但是尽管如此,在老国王看来,至少从目前来看,同盟的利益仍然远远大于单个士兵。
通过垂直,水平和先行者优势的结合,当前在Filecoin生态中,有效存储值更中心化在头部的矿工节点上,并且呈增强趋势。
面对这种形式,时空云护峰也在接受媒体采访时表达了他的担忧。
“目前,在测试网的测试排名中,排名前三位的矿工占算力的70%以上。市场上数百家挖矿机器Maker中的许多甚至都无法制作测试网。这是非常危险的事情。”
老郑还认为,如果一条链上的矿工占据了大部分算力(有效存储价值),那么这个项目的生态就死了。
有效的价值存储高度中心化。这是Filecoin字段中的正常现象还是危险信号。目前尚无答案。就像当前的矿工节点模式一样,它是否会在未来发生变化,也无法做出最终结论。
一些矿工说,在比特币挖矿领域,早期的两个巨头南瓜张和烤猫,最终成为了比特大陆等三大矿业机器巨头的竞争格局,现在这种格局也正在遭受神马矿业的困扰。机。 3. Xindong Technology的挑战,更不用说Filecoin挖矿生态了。
也许在Filecoin的主网上线之后,这场战争才真正开始了。
文章标题:Filecoin矿工在清单,刷数据和联合力量中占据主导地位,引发了军备竞赛
文章链接:https://www.btchangqing.cn/51243.html
更新时间:2020年07月08日
本站大部分内容均收集于网络,若内容若侵犯到您的权益,请联系我们,我们将第一时间处理。